驱动数字化 质变

从权威的技术洞察,到精准的软硬配置,为企业的每一次转型提供决策支持。

低代码与可视化
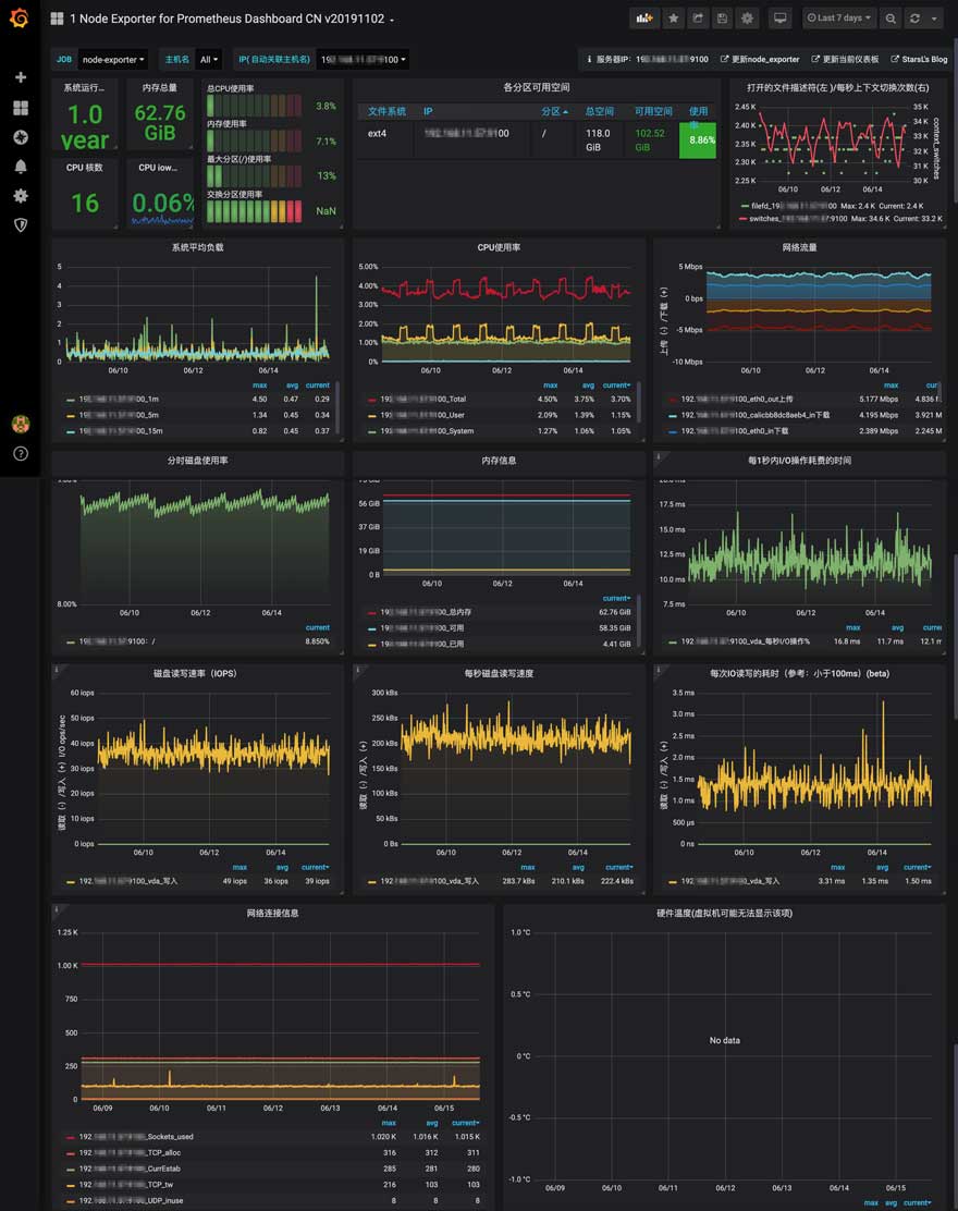
Grafana (OSS版)
厂商/来源: Grafana Labs
核心功能: 服务器运维监控、工厂生产线实时大屏、能源管理系统 (EMS)
架构支持Linux (ARM64/x86)
核心价值多源融合:在一个大屏上,图表 A 的数据来自 MySQL,图表 B 的数据来自 InfluxDB,图表 C 来自 JSON API。Grafana 能把它们无缝拼在一起。
特色功能Kiosk 模式:URL 后加 ?kiosk,自动隐藏顶部菜单和侧边栏,变成纯净的大屏展示模式,专为挂在墙上的电视设计。
对接情报插件系统:自带几十种图表。如果不够用,可以安装 Apache ECharts 插件,实现极其复杂的 3D 饼图或地图轨迹。
避坑指南

[查询风暴]

 1. 浏览器卡死:Grafana 的渲染压力在客户端(浏览器)。如果你在一个页面放了 20 个图表,每个图表都加载 10,000 个点,甲方的看门老电脑直接 CPU 100% 卡死。对策:使用数据库的 Group By (降采样) 功能,不要把原始秒级数据直接吐给浏览器,先聚合成分钟级。

 2. 时区混乱:数据库存的是 UTC 时间,浏览器显示的是本地时间。如果配置不对,图表曲线会“穿越”到 8 小时前或后。对策:统一所有环节(采集、存储、展示)均使用 UTC,只在最后 Grafana 端设置为 "Browser Time"。

推荐搭配[InfluxDB (时序库)] [Prometheus] [4K 电视]