驱动数字化 质变

从权威的技术洞察,到精准的软硬配置,为企业的每一次转型提供决策支持。

行业 SaaS 与管控平台
Zabbix (v6.0/v7.0 LTS)
厂商/来源: Zabbix LLC (开源 GPL)
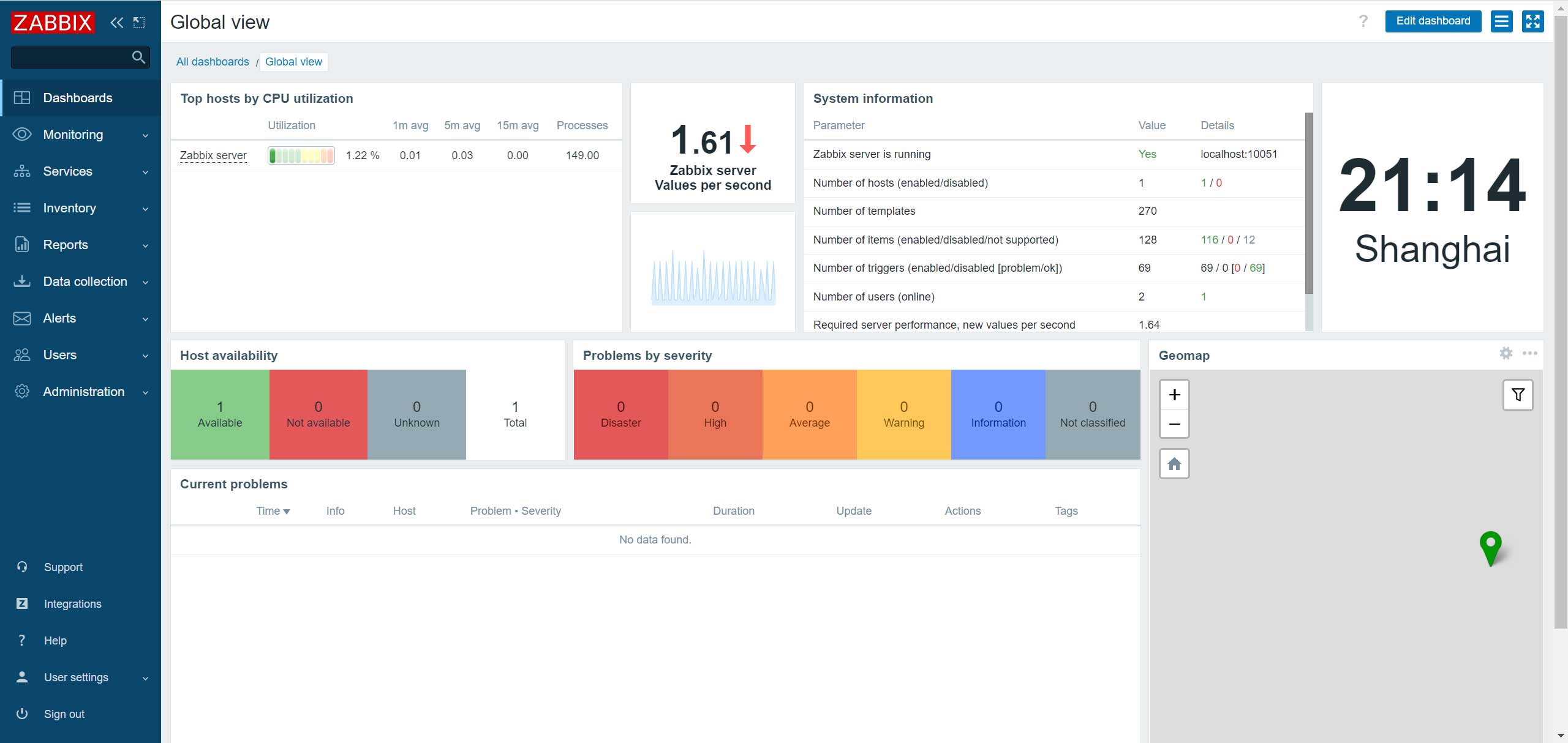
核心功能: “弱电工程的千里眼”。甲方问:“你装的 500 个路由器和传感器是不是都活着?”用它生成报表甩在甲方桌上。
适用场景数据中心动环监控、机房温湿度/漏水监控、全厂交换机与服务器在线状态巡检
架构支持Linux (CentOS/Ubuntu/Debian)
核心价值

万物皆可监控

 1. 网络设备:通过 SNMP 监控交换机每个网口的流量

 2. 服务器:通过 Zabbix Agent 监控 CPU/内存/磁盘。

 3. IoT 硬件甚至支持直接读取 Modbus TCP 和 MQTT! 可以直接监控工厂里的 PLC 状态。

对接情报自动发现 (Auto-Discovery):输入一个 IP 段(如 192.168.1.1-255),Zabbix 会自动扫描存活设备,自动识别型号,并自动挂载相应的监控模板。这是集成商实施时最省人力的功能。
避坑指南

[数据库爆炸]

 1. 历史数据陷阱:如果你监控了 10,000 个指标,每 30 秒采集一次。MySQL 数据库一个月内就会突破 100GB,查询直接卡死。对策:生产环境必须配置数据库分区 (Table Partitioning) 或者使用 TimescaleDB(基于 PostgreSQL 的时序优化版)。

 2. UI 丑陋:Zabbix 自带的报表界面有着浓浓的“2010年代工程师审美”,甲方老板通常看不懂也不喜欢。对策后端用 Zabbix 采集,前端用 Grafana 配合 Zabbix 插件展示大屏,完美解决卖相问题。

推荐搭配[TimescaleDB] [Grafana] [SNMP 弱电设备]